· Manuel Yavar · Actualizaciones  · 1 minuto de lectura

Registro de cambios v1.40

Registro de cambios de la versión 1.40

Registro de cambios de la versión 1.40

✨ NUEVAS FUNCIONES Y MEJORAS GENERALES


Una versión centrada en mejoras de estabilidad y herramientas nuevas para la gestión del negocio.


• Se mejoró la búsqueda de items en el POS con un motor inteligente más rápido y eficiente.
• Se actualizó la terminología en detalle de ventas para reflejar mejor los conceptos de márgenes.

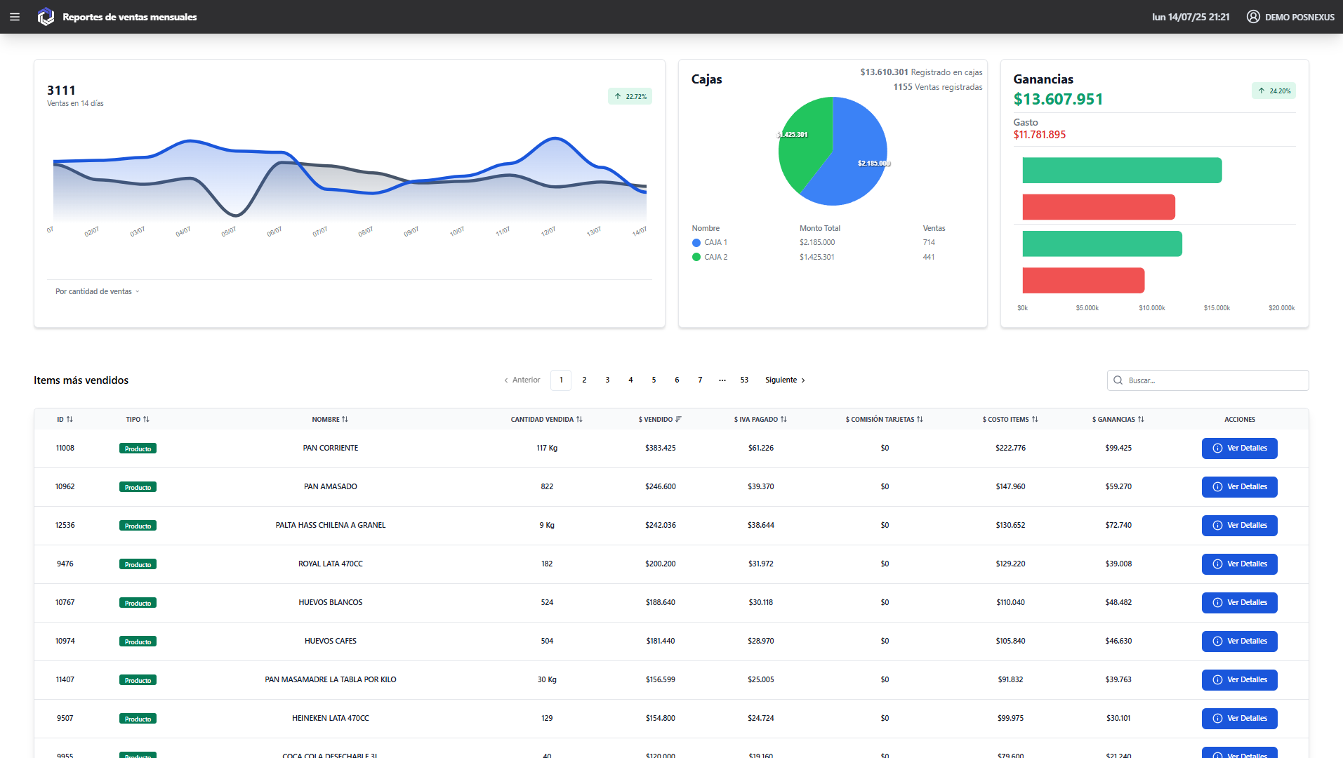
VentasMensuales.PNG

• Nueva vista de ventas por mes con gráficos detallados y análisis de tendencias.
Volver al blog